准备工作
MQTTX设备模拟工具下载
MQTTX是由EMQ开发的一款开源跨平台MQTT 5.0桌面客户端,它兼容macOS,Linux以及Windows系统。 MQTTX的用户界面UI采用聊天式设计,使得操作逻辑更加简明直观。它支持用户快速创建和保存多个MQTT连接,便于测试MQTT/MQTTS连接,以及MQTT消息的订阅和发布。
平台创建模拟设备
创建网关产品
创建网关子设备产品
💡 提示
测试产品物模型可自定义,本次创建物模型为范例。
创建网关设备
💡 提示
如果没有组织可新增组织。
修改设备凭证
💡 注意
每一个设备都有独立的凭证,不能重复。
模拟MQTT网关设备接入
使用工具连接平台
💡 提示
如果工具显示连接失败请检测凭证是否一致。
💡 注意
测试中使用服务器地址以及端口需要根据实际情况填写。
体验账号
服务器地址:demo.thingskit.com或101.133.234.90
端口号:1883
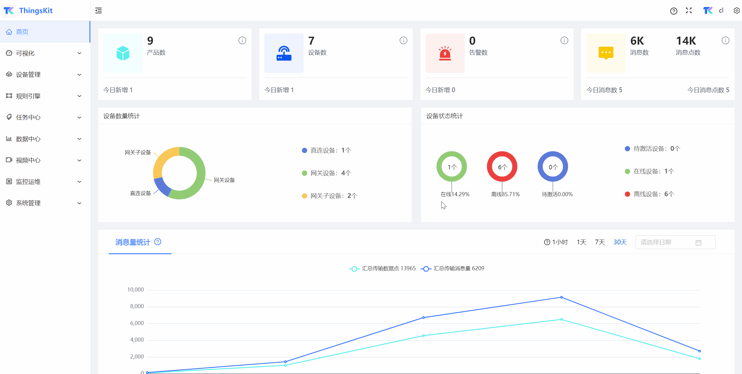
连接后在平台查看设备上线情况:
使用工具下发测试数据
💡 提示
测试数据必须是json格式。
v1/gateway/telemetry
{
"MQTT测试网关子设备1":[
{
"test":666
}
]
}
💡 提示
本次测试传递的测试用数据会主动在平台上创建一个网关子设备,设备名与json对象名一致,产品类型为default。
修改网关子设备产品
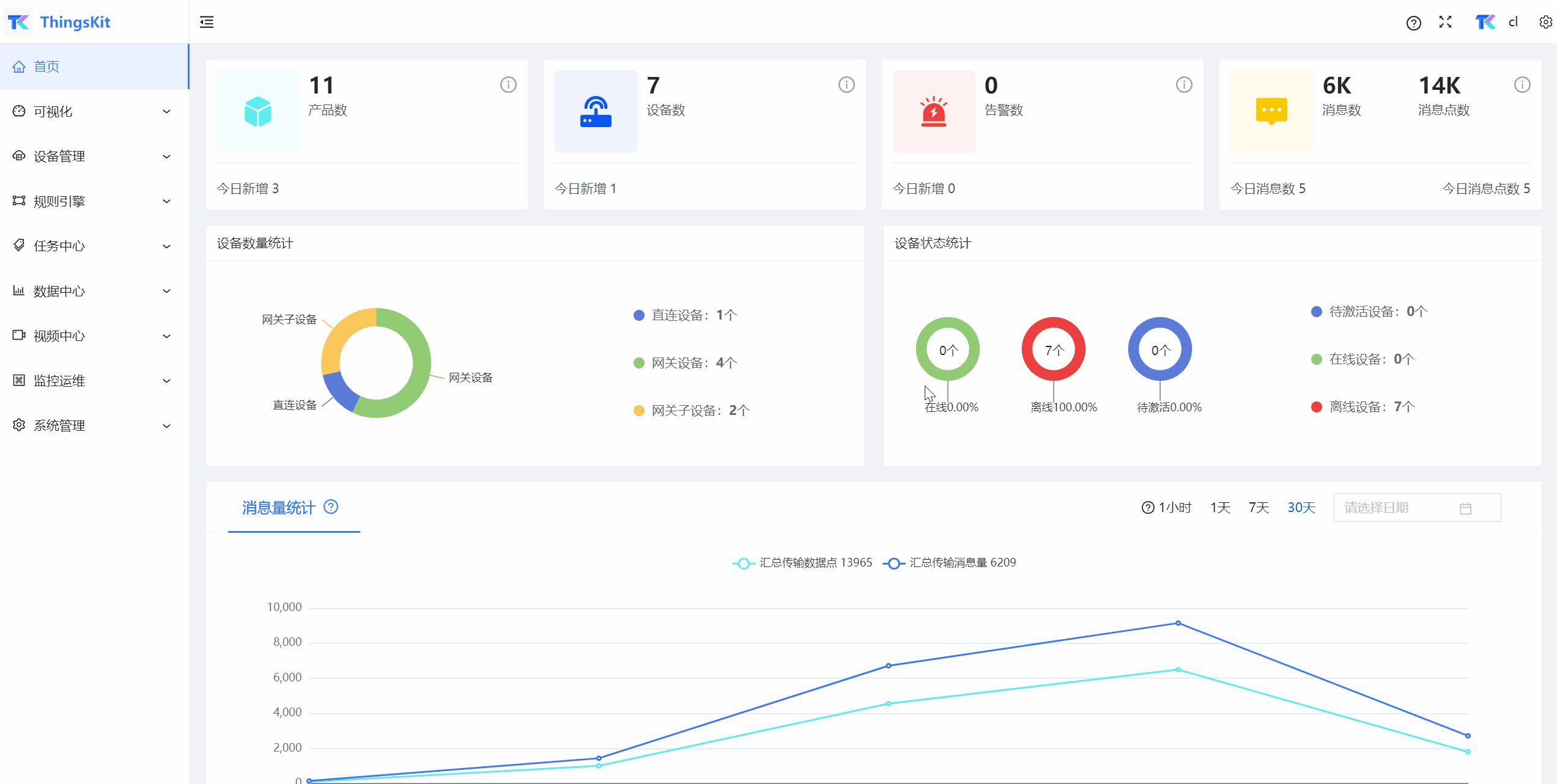
测试数据传递至平台后所创建的网关子设备需要修改产品为本次创建的产品:
💡 注意
网关子设备所在组织必须与网关设备一致。
验证数据接入
💡 提示
在线设备如果在一段时间内没有上传数据至平台,平台就会将设备状态改为离线。
💡 注意
传递数据的键必须符合物模型标识符,不符合则无法显示在平台上。










